What It Does
Team Collaboration lets multiple people work on shared infrastructure under a single organization. You can invite members, assign roles, associate clusters with the org, share secrets, and control access with RBAC. Organization and cluster management live in the IDE panels, while day-to-day operations, secrets, and RBAC can be handled through chat.How to create an organization
First Step
Open the Monk Welcome Screen by clicking the button located in the bottom-left corner of the interface.
Third Step
A new window titled Select Monk Plan/Context will appear. From the available options, select Create a New Organization.
Fifth Step
You will be automatically redirected to monk.io, where you can configure the number of seats for your organization and the name of the organization. After selecting the desired number of seats, click Continue to Checkout to proceed.
Sixth Step
During a checkout user will be able to purchase a subscription and finalize a process of organization creation.
How to Access
Organization panel: Open from the Monk Dashboard (click the org/team button) or runMonk: Manage Organization from the command palette (Cmd+Shift+P on Mac, Ctrl+Shift+P on Windows/Linux).
Clusters panel: Open from the Monk Dashboard (click the clusters button) or run Monk: Manage Clusters from the command palette (Cmd+Shift+P on Mac, Ctrl+Shift+P on Windows/Linux).
Both panels are also accessible from the Welcome screen when logged in.

How It Works
Managing Organizations
The Organization panel shows the org overview (plan, tokens, seats), a members table, pending invites, RBAC role assignment, cluster policy settings, environments & projects management and team events logs. Use the org selector at the top to switch between personal and organization contexts.Inviting Team Members
First Step
To invite new members to an organization, click the Manage button located under the Account section.
Second Step
Within the Organization Management panel, navigate to the Invite section to add team members for project collaboration.
To invite a new member:
- Enter the user’s email address.
- Click Invite to send the invitation.

Member Roles
Three base roles exist: owner, admin, and member.- Owner: Full control over org settings, membership, clusters, environments and projects.
- Admin: Can manage members (except owners), administer clusters, environments and manage RBAC.
- Member: Can deploy or create/delete clusters based on org policies.
- Custom: A user-defined role with tailored permissions designed to meet specific operational requirements (e.g., QA Tester).
RBAC
RBAC extends the base roles with custom roles and fine-grained permissions. Create roles with specific access to resources like templates, secrets, clusters, projects, environments, and audit logs. Permissions can be scoped to specific environments. In the UI: Click Manage Roles in the Organization panel to create, edit, and assign roles.
Custom Instructions / Policies
Monk Team Features allow users to define custom instructions at both the environment and project levels.- Environment-Level Instructions apply to specific environments such as Development, Staging, or Production. These instructions govern how resources and infrastructure are managed within each environment.
- Project-Level Instructions apply to a specific project within a shared workspace, ensuring consistent configuration and operational behavior across the team.
- Organization-level Instructions apply to all organizations, like Clusters, Environments and Projects.

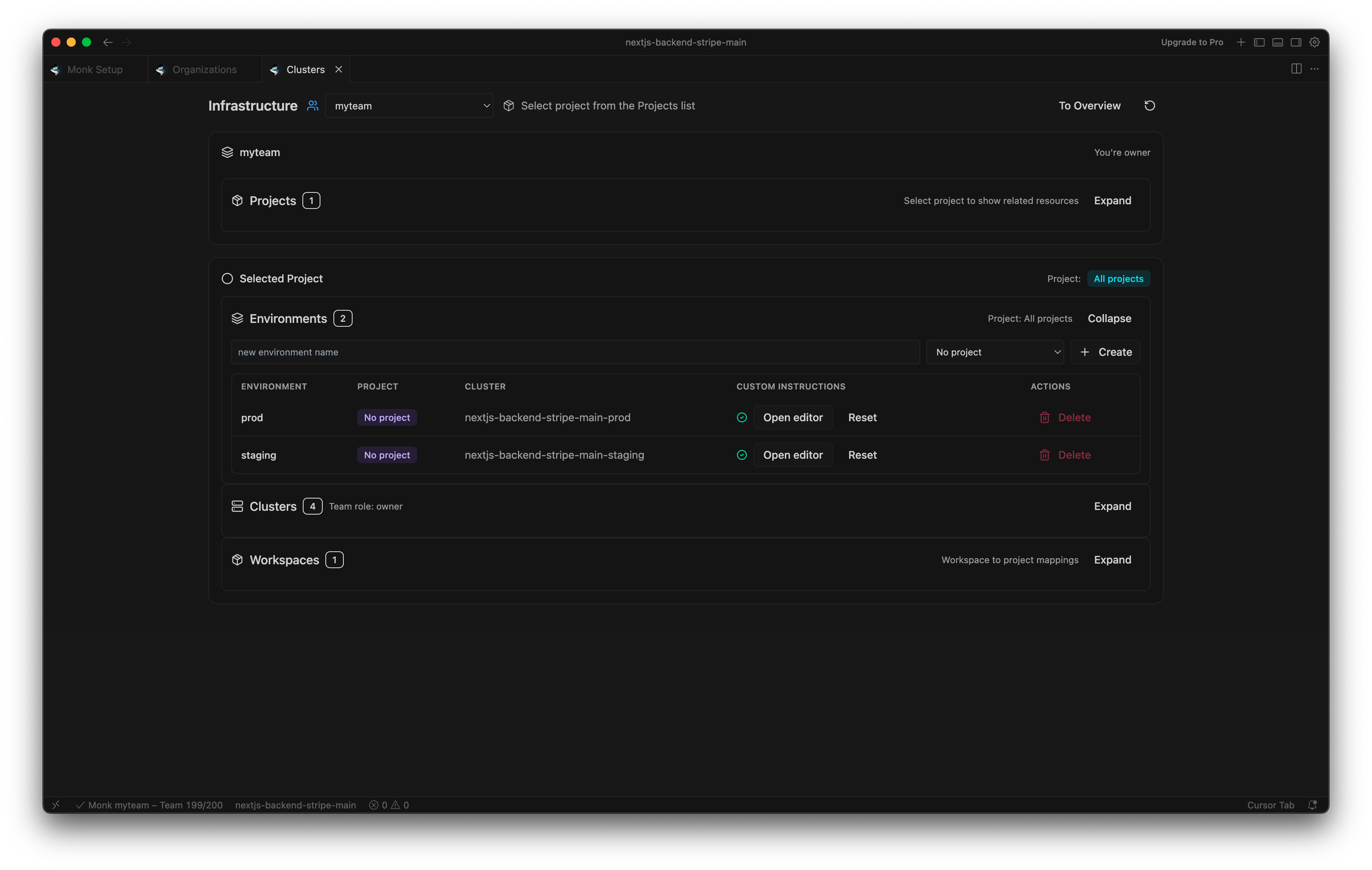
Cluster Management
The Cluster Management menu enables users to select and manage active clusters within the organization. In the UI: If a solution includes multiple clusters, users can:- View the status of each cluster (active, personal and organization clusters)
- See the environments associated with each cluster
- Identify projects linked to specific clusters
- Add Member to Team
- Switch Between Clusters
- Link Cluster to Environment
- Exit Cluster
- Delete Cluster


Environments Management
Within the Environments section, users can view and manage all existing environments within the organization. From this interface, authorized users can:- View associated projects
- Identify the linked cluster
- Add custom instructions per environment
- Delete environments when no longer needed
- Creation of feature branches
- Provisioning of isolated clusters
- Deployment of the full system
- Generation of shareable preview URLs

Workspace Management
The Workspace Management section provides visibility into all shared workspaces within the organization. From this interface, users can:- View the workspace name
- Identify the associated project
- Check the current status
- Assign additional workspace into a project
- Delete a workspace when it is no longer required

Projects Management
Within the Projects section, users with Owner or Admin privileges can select a project and share it with team members across the organization. Administrators can also define custom instructions for each project, ensuring that project-specific standards, configurations, and operational guidelines are consistently applied. There is no limit to the number of shared projects within an organization. This flexibility enables teams to switch between projects efficiently without disrupting workflow or losing focus. The Status view provides visibility into:- The number of associated environments
- Linked clusters
- Connected workspaces

Access Policies
Configure policies in the Organization panel under Cluster Policies:- Create policy: Controls who can create or add clusters.
- Default delete policy: Applies to newly created clusters.
Shared Secrets
Secrets can be scoped to workspace, user, or team. Team secrets require an organization context and an environment linked to an org cluster. In chat, ask Monk to add or list secrets and specify the team scope:Audit Log
The audit log records organization actions: builds, deployments, cluster operations, and secret changes. View recent events in the Welcome screen or the Activity panel. Owners and admins see team-wide activity; members see their own.
What Makes This Different
Traditional team infrastructure management requires IAM users per cloud, SSH key distribution, and manual coordination. With Monk, you create an organization, invite members, and assign roles. Team members get appropriate access automatically across all infrastructure.Related Features
- Access Control & Security - RBAC and audit logging
- Project Organization - Environments, clusters, and team secrets
- Multiple Environments - Environment configuration
- Security - How access control is enforced at runtime
- Monitoring & Observability - Shared monitoring across team
- Cloud Infrastructure - Cluster provisioning and management


